揃えて、勝つ。
育成から勝率まで、すべてがひとつに。
アカウント不要。データはブラウザに自動保存。サインインでクラウド同期。




導入らくらく
テキストベースで一括登録
TSV、ポケソルテキスト、PokePasteに対応。手持ちのポケモンをまとめて登録しよう。


パーティを構築
すぐに対戦へ
マイボックスのポケモン6匹でパーティ結成。ダメージ計算や対戦にワンステップで。


対戦記録
対戦をぜんぶ記録
相手のポケモンや選出、使った技から結果まで、対戦中でもサクッと入力。後の分析に活躍。




対戦支援
ダメージ計算とすばやさ比較
ポケモンの情報を自動で連携。面倒な準備を省き、思考に集中。


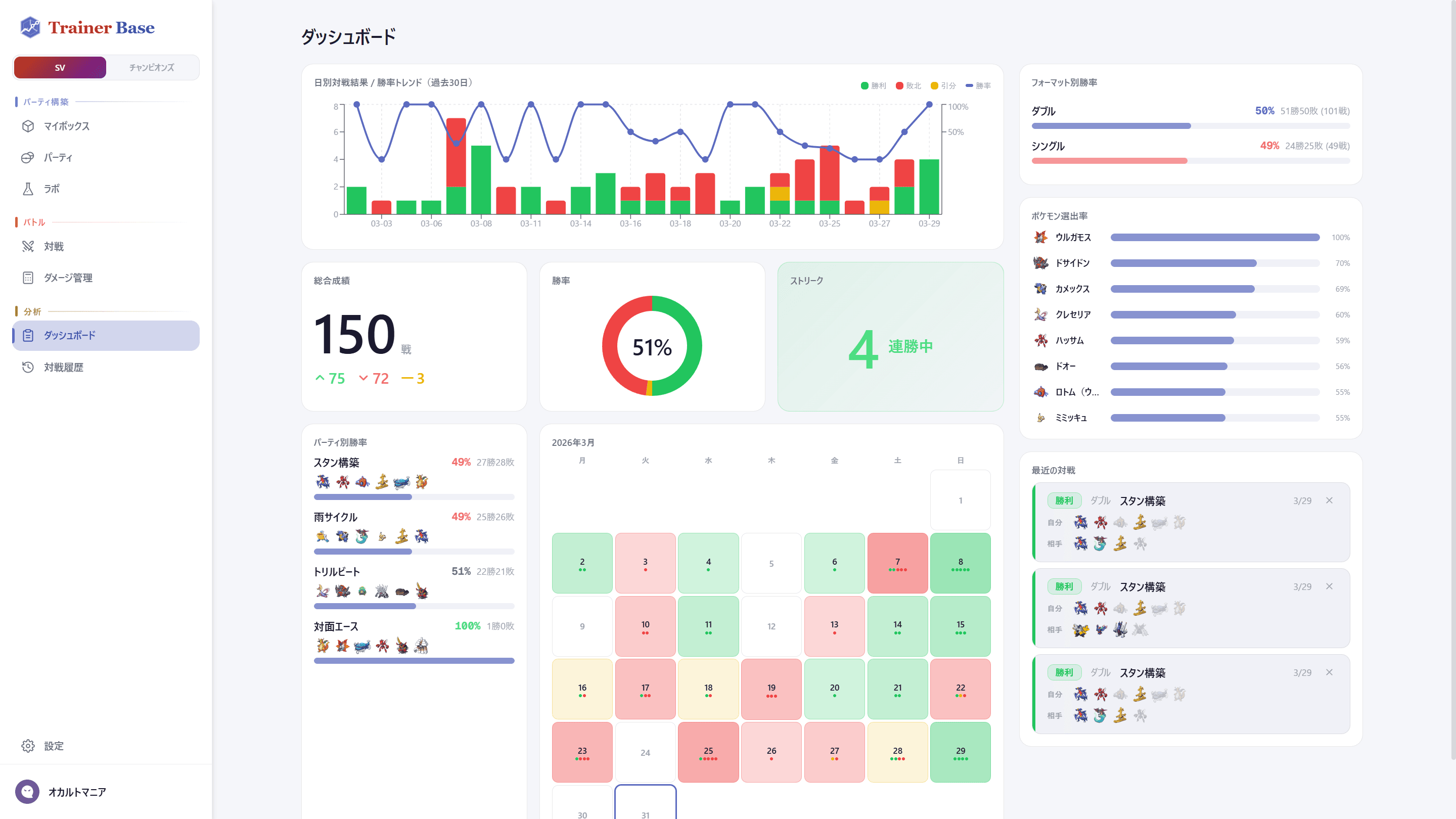
戦績分析
データを見える化
ポケモンの選出率やパーティ別の勝率を自動で集計。対戦数が増えるほど、改善のヒントが鮮明に。
準備から振り返りまで、これひとつ。
データはいつでも引き継げます。クラウド同期で複数デバイスに対応。
今すぐ試すLab
終わりなき探求
育成し、編成を分析。満足したら構築カードにまとめてシェア。


検証と分析
自分だけの研究所
ポケモン育成からパーティ編成まで1画面で。タイプ相性や攻撃範囲を分析し、構築を磨き上げよう。


共有・保存
完成したら、みんなに
成果物をカードにまとめてシェア。パーティとして保存して、構築意図や採用理由を記録しておこう。
